
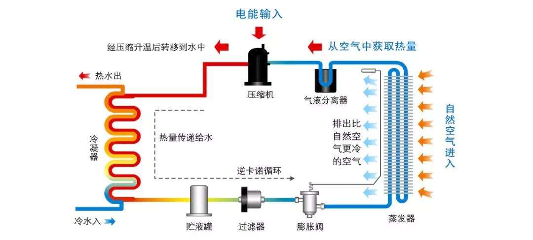
空氣源熱泵的工作原理(通過制冷劑或制冷劑)吸收空氣中的熱量,釋放到水中,循環水加熱,也失去了大量的低溫空氣釋放到廚房或其他地方制冷能源、廚房或直他制冷重求,當空氣失去能是并降低溫度時,大最的水菉氣被冷凝,從而釋放出相當低的空調濕度,這相當于除濕效果,因此,節能中央熱水、廚房(衛生間)制冷和局部除濕可以融為一體,大大提高了性價比。

空氣源熱泵作為一種熱泵技術,具有“自然能量搬運工”的美譽,具有成本低、操作方便、加熱效果好、安全清潔等優點,空氣中無外不在的能量作為主要驅動
力,通過少量的電能驅動壓縮機的運行,實現能量的傳遞,沒有復雜的配置,昂貴的水,補給或壤熱交換系統和一個特殊的房間,大量的污染物可以逐步減少傳統加熱大氣環境,保證采暖效果的同時,節約能源和環境保護的目的
空氣源熱泵熱水器的熱水、加熱、除濕、降溫、凈化空氣等功能,無論天氣常年積雪,不間斷的連續自動24小時熱水;高效除濕,每天24小時最大除濕量6~8公斤,雨天天氣效果明顯;室內空氣過濾、安裝在廚房時,效果更為明顯。附加暖氣配件,可使室內溫度在冬季5攝氏度以上,使學習、娛樂,睡眠更舒話。空氣源熱泵通討吸收空氣中的熱量來實現加熱和制冷功能空氣源熱泉除具有功能外,還具有節能、安全、環保等優點,在冬季取暖時,第一閥轉向泵的工作位置,并從床縮機排出的高壓制冷劑蒸汽進入率內的蒸發器,通過換向閥(冷凝器),制冷劑蒸氣澤結潛熱釋放,室內的空氣加熱,達到室內取暖的目的。
CopyRight ? 2007-2026河北戈斯頓新能源科技有限公司 冀ICP備17003172號-2 冀公網安備 13012302000449號 XML地圖 全國分站 技術支持:遠策科技